2025-11-15 21:59:28 +01:00
2024-04-18 18:10:27 +02:00
2024-04-18 17:38:04 +02:00
2024-04-18 18:10:27 +02:00
2025-11-15 21:59:28 +01:00
2024-05-05 17:17:35 +02:00

apsystems-ez1-loki-grafana

Scraper and Grafana Dashboard for ApSystems EZ1 Solar Inverter

Description

The APsystems EZ1 Microinverter has a nice Rest API, which you can use to scrape power output data. There's a neat python library available, but I couldn't use it because my old Raspberry Pi doesn't have support for the latest python version, which is required by this library.

So, I wrote a simple shell script to scrape the API, which is simple enough. All you need is curl and jq.

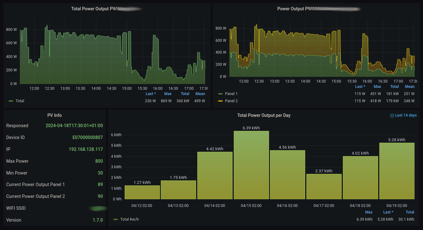
I then upload the collected data to a cloud node where I happen to run a Grafana instance. I feed the generated logs into Loki and visualze it then in a nice dashboard:

Screenshot

Installation

Setup the Microinverter

The python library README contains good advice how to enable the API on your inverter. Just follow it precisely.

Setup a static ip address for your inverter

This step is important. Connect to your router and configure the current DHCP ip address to be static. Refer to the router documentation on how to do this.

Get some Raspberry Pi or similar up as collector

This is not part of this documetation. You'll need some system, which runs 24/7 on your home network. I use a Raspberry Pi, but any unix like system will do. Just make sure you have SSH access and it has curl and jq installed and crond is enabled. No root permissions are required.

The following steps can be omitted if you decide to use the python library mentioned above. Just write a script which uses it to generate the same output as the shell script here does. Sample output can be seen below. You can then use the dashboard with your logs as described here.

Copy the scraper script to the collector device

Copy the file scrape-inverter.sh to the collector device. Ensure it is executable:

chmod 755 scrape-inverter.sh

Customize the script

Now edit the script and set the ip address accordingly.

Test the script

If all is prepared, just execute the script. The output should look something like this:

you@pi: % ./scrape-inverter.sh 
ts=2024-04-18T17:55:14+01:00 p1=97 p2=97 ip=192.168.128.117 version=1.7.0 deviceid=E07000000807 ssid=FOO minpower=30 maxpower=800

Setup the cronjob

Now it's up to you how you want to collect the logs. You may append the output to a log file and transfer it to somewhere else or you may just run Loki and Grafana on the same system.

I modified the script like this (at the end):

if test -n "$p1" -a -n "$ip"; then
    echo "ts=$ts p1=$p1 p2=$p2 ip=$ip version=$version deviceid=$deviceid ssid=$ssid minpower=$minpower maxpower=$maxpower" | ssh uber "cat >> /var/log/solar.metric"
else
    echo "$ts got invalid data!"
fi

This sends the log to the cloud machine and appends it over there.

Loki config

I use promtail (which is part of Loki) to feed the logs into Loki. Here's the relevant part of the promtail config:

scrape_configs:
- job_name: system
  static_configs:
  - targets:
      - localhost
    labels:
      job: varlogs
      __path__: /var/log/*metric

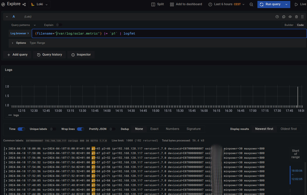
To check if the logs actually show up, try the following query in the explorer, make sure to set the source to Loki:

{filename="/var/log/solar.metric"} |= `p1` | logfmt

It should look like this:

Screenshot

Install the Grafana dashboard

If the logs show up in Loki, create a new dashboard. Import the file apsystems-ez1-loki-dashboard.json as JSON.

You may modify the queries to match the filename you are using for your logfile or course.

Report bugs

Please open an issue. Thanks!

License

This work is licensed under the terms of the BSD license.

Author

Copyleft (c) 2024 Thomas von Dein

Description
No description provided
Readme BSD-2-Clause 312 KiB
Languages
Shell 100%