Caution
This software is now being maintained on Codeberg.
apsystems-ez1-loki-grafana
Scraper and Grafana Dashboard for ApSystems EZ1 Solar Inverter
Description
The APsystems EZ1 Microinverter has a nice Rest API, which you can use to scrape power output data. There's a neat python library available, but I couldn't use it because my old Raspberry Pi doesn't have support for the latest python version, which is required by this library.
So, I wrote a simple shell script to scrape the API, which is simple enough. All you need is curl and jq.
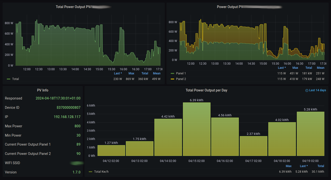
I then upload the collected data to a cloud node where I happen to run a Grafana instance. I feed the generated logs into Loki and visualze it then in a nice dashboard:
Installation
Setup the Microinverter
The python library README contains good advice how to enable the API on your inverter. Just follow it precisely.
Setup a static ip address for your inverter
This step is important. Connect to your router and configure the current DHCP ip address to be static. Refer to the router documentation on how to do this.
Get some Raspberry Pi or similar up as collector
This is not part of this documetation. You'll need some system, which
runs 24/7 on your home network. I use a Raspberry Pi, but any unix
like system will do. Just make sure you have SSH access and it has
curl and jq installed and crond is enabled. No root permissions
are required.
The following steps can be omitted if you decide to use the python library mentioned above. Just write a script which uses it to generate the same output as the shell script here does. Sample output can be seen below. You can then use the dashboard with your logs as described here.
Copy the scraper script to the collector device
Copy the file scrape-inverter.sh to the collector device. Ensure it is executable:
chmod 755 scrape-inverter.sh
Customize the script
Now edit the script and set the ip address accordingly.
Test the script
If all is prepared, just execute the script. The output should look something like this:
you@pi: % ./scrape-inverter.sh
ts=2024-04-18T17:55:14+01:00 p1=97 p2=97 ip=192.168.128.117 version=1.7.0 deviceid=E07000000807 ssid=FOO minpower=30 maxpower=800
Setup the cronjob
Now it's up to you how you want to collect the logs. You may append the output to a log file and transfer it to somewhere else or you may just run Loki and Grafana on the same system.
I modified the script like this (at the end):
if test -n "$p1" -a -n "$ip"; then
echo "ts=$ts p1=$p1 p2=$p2 ip=$ip version=$version deviceid=$deviceid ssid=$ssid minpower=$minpower maxpower=$maxpower" | ssh uber "cat >> /var/log/solar.metric"
else
echo "$ts got invalid data!"
fi
This sends the log to the cloud machine and appends it over there.
Loki config
I use promtail (which is part of Loki) to feed the logs into Loki. Here's the relevant part of the promtail config:
scrape_configs:
- job_name: system
static_configs:
- targets:
- localhost
labels:
job: varlogs
__path__: /var/log/*metric
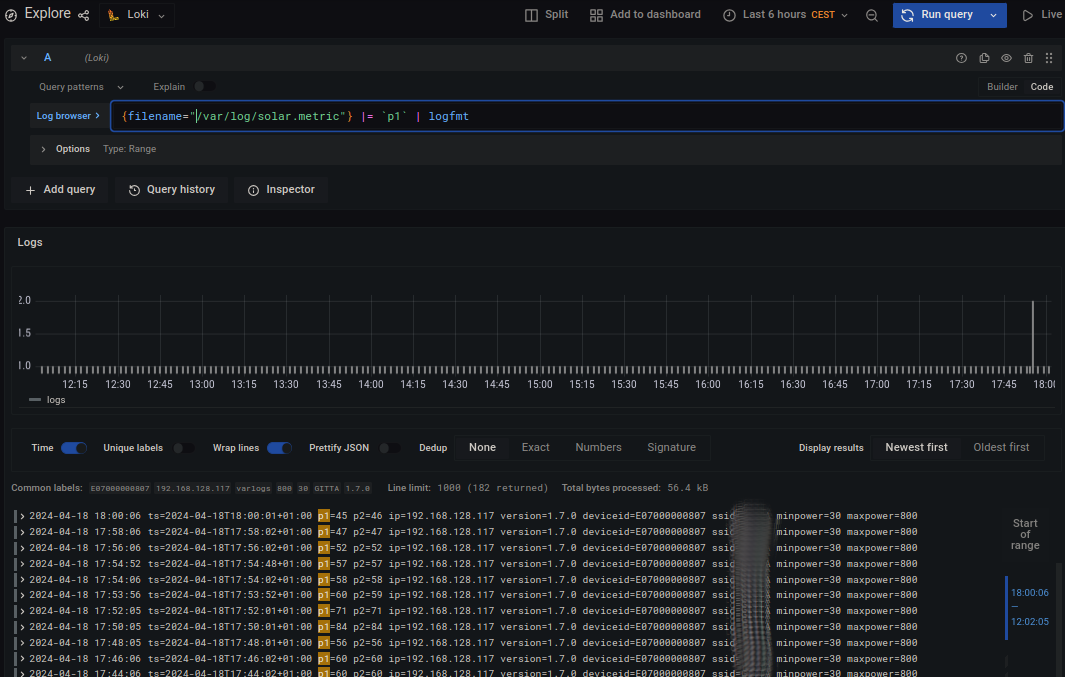
To check if the logs actually show up, try the following query in the explorer, make sure to set the source to Loki:
{filename="/var/log/solar.metric"} |= `p1` | logfmt
It should look like this:
Install the Grafana dashboard
If the logs show up in Loki, create a new dashboard. Import the file apsystems-ez1-loki-dashboard.json as JSON.
You may modify the queries to match the filename you are using for your logfile or course.
Report bugs
Please open an issue. Thanks!
License
This work is licensed under the terms of the BSD license.
Author
Copyleft (c) 2024 Thomas von Dein

